协调 · 交流 · 资讯 · 服务

Coordination, Communication, Information and Service
文章
当前位置 :首页 > 行业资讯 > 基本门禁结构

基本门禁结构

来源: 发布时间:2007-08-07浏览:2209

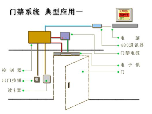
     最基本的应用,使用485控制器、读卡器、转换器、锁、电源等。
     具有门禁的基本功能 
     基本的联网系统 
     只有一个或者2个读卡器 
     成本低廉 
     通过该结构图,可以了解基本的门禁系统 

     应用对象:
    
 对门禁要求不高,需要有基本的卡片管理,记录刷卡事件的项目,安装数量只有一台的情况。
     管理的卡片比较少。 
     对性能要求不高。

编辑精选